OmniEsol
차세대 비즈니스 플랫폼
하나의 플랫폼에서 모든 비즈니스를 통합합니다.
경영 성과를 극대화하고 업무 속도를 혁신적으로 높이는
OmniEsol을 경험해보세요.
OmniEsol ERP
기업의 경영활동에 관련된 모든 요소들을 통합하고 체계적으로 연결하여 관리합니다.
OmniEsol 확장 솔루션
그룹사 통합
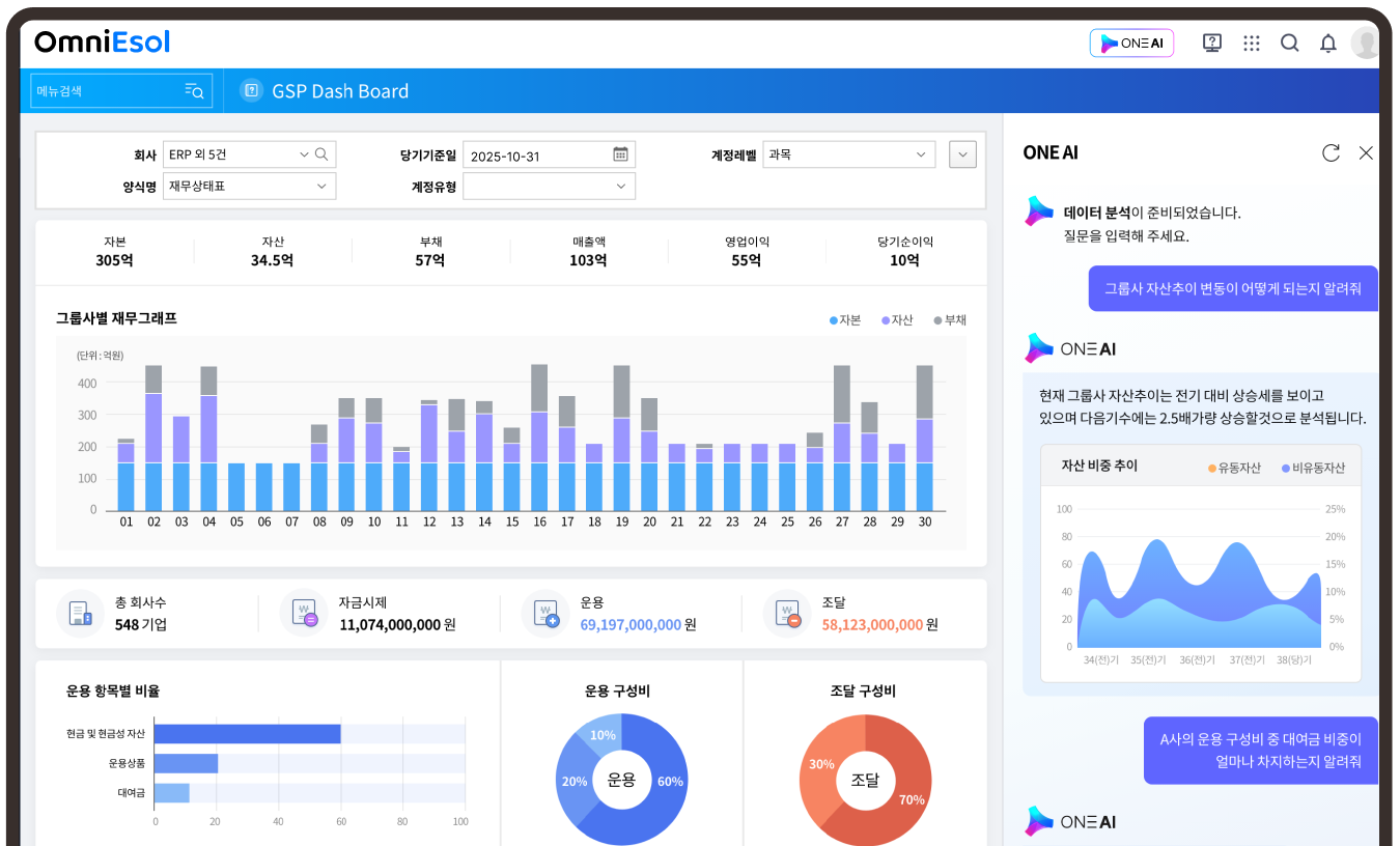
경영관리 플랫폼 GSP
그룹사 업무 통합부터 표준화를 통한 실시간 경영환경 구현으로
그룹사 경영을 최적화하고 경영 품질을 향상시킵니다.
제조실행 시스템
MES
제조현장과 경영관리의 높은 이해도를 바탕으로 기업의 현재 환경과 실행력에 맞게 구축 전략을 단계별로 추진하여 최적화된 스마트팩토리를 구축합니다.
이외에도 업무를 더욱 빠르고 효율적으로 관리할 수 있는 다양한 모듈을 제공합니다.
-
경비청구
-
전자구매
-
모바일
-
건설관리
-
SRM
-
가맹관리
-
EHS
-
CRM/SFA
-
리스회계
-
WMS
구축 및 확장 효율성
향상을 위한 개발 도구
DEWS (DOUZONE Enterprise Workspace Service)
DEWS는 개발 생산성을 극대화하는 차세대 개발 플랫폼이며,
다양한 DB환경 지원과 표준화된 개발 방법론, 보안체계로 안정적인 개발 환경을 제공합니다.
데이터 흐름의 중앙화와
실시간 모니터링이 가능한
DIMS (DOUZONE Interface Management System)
통합 인터페이스 관리 시스템
DIMS는 기업의 다양한 인프라 환경(Application, Data, Platform 등)을 연계하여
하나의 비즈니스 프로세스로 운영/관리할 수 있도록 돕는 통합 시스템 및 방법론입니다.
최적화된 OmniEsol 운영을 위한
실시간 관제 서비스
기업의 핵심 정보가 담긴 OmniEsol이 항상 최적의 상태로 운영될 수 있도록 24시간 365일 관제하며,
고객은 안심하고 비즈니스의 핵심 역량에 집중할 수 있도록 지원합니다.
-
OmniEsol 서비스 모니터링OmniEsol 주요 기능이 24시간 365일 최적의 상태를
유지할 수 있도록 성능지표(WEB/WAS/DB)로 관리하고 모니터링합니다. -
이상 징후 알림 시스템이상 징후 발생시 즉각적으로 담당자에게 알림을 전송하여
빠른 조치와 대응이 가능하도록 합니다. -
월간 보고서매월 1회 주요 성능 지표의 모니터링 결과를 보고서로 제공함으로써
운영 현황 및 개선점을 쉽게 파악 할 수 있습니다. -
장애 대응/분석장애 발생 시 가장 최적화되고 체계적인 방법으로 시스템을 정상화하고
재발 방지를 위한 원인 분석과 해결방안을 제공합니다.
-
24×365 언제나 최적의 운영 환경 구축
ERP 시스템이 장애 및 보안 위협으로부터 안전하게 운영 될 수 있도록 지원하며, 장애 발생 시 즉각적인 대처가 가능합니다.
-
불필요한 조직 및 운영 인력 감소로 인건비 절감
OmniEsol 서비스 관제로 항상 최적의 운영 환경이 보장되므로, 별도의 추가 조직을 운영 할 필요가 없어 비용 부담이 감소합니다.
-
운영 관제를 위한 설비 및 투자 비용 감소
운영 관제를 위한 기업의 과도한 초기 투자 비용 부담이 사라지며, 장애 발생시 선제적 대응을 통해 Down-Time이 획기적으로 감소됩니다.
새로운 비즈니스의
패러다임, OmniEsol
OmniEsol은 ERP의 한계를 넘어 비즈니스가 요구하는 모든 솔루션이 융합된 혁신 플랫폼으로 빠르게 진화하는 기술과 경영환경의 변화에 맞춰 비즈니스의 새로운 패러다임을 제시합니다.


